智能温度补偿流量计
图片点击放大
|
产品名称:智能温度补偿流量计
公司名称:普罗德(Providence )仪器仪表
产品型号:
产品简介: 适用于甲醇、甲醛、甲醛生产单耗计量、甲缩醛、乙醇、乙醛、二甲醚、液氨和反应釜配料的精密计量,特别适合易燃易爆危险场合的流量计量。
|
详细说明
智能温度补偿流量计

|
内容 |
一、概述
DZK-J系列智能温度补偿液体涡轮流量计是以美国微芯公司Microchip微型计算机为核心技术研制而成的高智能型一体化流量计,各项性能指标超前,是最理想的流量计之一。它具科技含量高、结构简单、高精度、使用寿命长、操作简单、容易检修等特点。该产品广泛适用于化工、石油、石油液化气、环保、食品等领域,可靠测量水、液体化工原料、柴油、汽油和低粘度原油等液体的流量。尤其在液体产品的流量计量中,具有国内外技术领先水平。
二、主要技术参数
2.1流量计规格、基本参数和性能指标(见表一) 2.2流量传感器精度为±0.5%;经微型计算机修正后系统精度为±0.2% 2.3温度传感器精度为±0.5%; 分度号:Pt100 2.4温度补偿范围:—40℃ ~ +100℃ 2.5使用条件: a、 环境温度:-20℃ ~ +70℃ b、 介质温度:-20℃~ +120℃ c、 相对湿度:5% ~ 95% 2.4电气性能指标: A. 现场显示型(内置锂电池)内电源供电,1节3.6V锂电池,电池电压在3.2~3.6V时均正常工作,1节电池可连续使用3年以上,当电压低于3.3V时出现欠压指示,属隔爆型。 B. 脉冲输出型:外电源供电+12VDC,远传和计算机采集卡接口传距离1000M,普通型和防爆型。 C. 4—20mA输出型:外电源供电+24VDC(两线制)远传和计算机采集卡接口,远传距离250M防爆型。 D.与PC计算机通讯型:外电源供电+5VDC、+12VDC、+24VDC任选一种,可将累积流量、瞬时流量、介质温度传送PC计算机,通讯标准为RS232,通讯协议见本说明书(十六、远程通讯协议)。 (以上A为基本型,B、C、D三种型号为附加功能型,须定货时注明) 技术参数: 附表一
|
型号
|
公称
通经
DN(mm)
|
正常流量范围
(m3/h)
|
下限扩大范围
(m3/h)
|
G型工作压力
(Mpa)
|
Z型工作
压力
(Mpa)
|
D型工作
压力
(Mpa)
|
Qmax时压力损失(Kpa)
|
|
DZK-J-4
|
4
|
0.04~0.25
|
|
|
6.4
|
2.5
|
|
|
DZK-J-6
|
6
|
0.1~0.6
|
|
|
6.4
|
2.5
|
|
|
DZK-J-10
|
10
|
0.2~1.2
|
|
25
|
6.4
|
2.5
|
50
|
|
DZK-J-15
|
15
|
0.7~6
|
0.6~6
|
32
|
6.4
|
2.5
|
35
|
|
DZK-J-20
|
20
|
0.7~8
|
0.6~8
|
25
|
6.4
|
2.5
|
35
|
|
DZK-J-25
|
25
|
1.2~10
|
1~10
|
50
|
6.4
|
2.5
|
35
|
|
DZK-J-32
|
32
|
2~12
|
1.5~15
|
50
|
6.4
|
2.5
|
35
|
|
DZK-J-40
|
40
|
2.5~20
|
2~20
|
50
|
6.4
|
2.5
|
25
|
|
DZK-J-50
|
50
|
5~40
|
4~40
|
50
|
6.4
|
2.5
|
25
|
|
DZK-J-80
|
80
|
12~100
|
10~100
|
32
|
6.4
|
2.5
|
25
|
|
DZK-J-100
|
100
|
25~200
|
20~100
|
32
|
6.4
|
2.5
|
25
|
|
DZK-J-150
|
150
|
50~400
|
40~400
|
|
6.4
|
2.5
|
|
|
DZK-J-200
|
200
|
100~800
|
80~800
|
|
6.4
|
2.5
|
|
|
DZK-J-250
|
250
|
150~1200
|
120~1200
|
|
6.4
|
2.5
|
|
|
DZK-J-300
|
300
|
300~2500
|
250~2500
|
|
6.4
|
2.5
|
|
三、设计特点
3.1DZK-J系列温度补偿型涡轮流量计具有G、Z、D三种系列,并具有国内唯一的工作压力达到50 Mpa的流量计。主要用于化工、油田等高压管道内介质的计量。同时还适用于各种高低压水机系统的流量检测。 3.2采用全硬质合金(碳化钨)屏蔽式悬臂梁结构轴承,集转动轴承与压力轴承于一体,大大提高了轴承寿命,并可在有少量泥沙与污物的介质中工作。 3.3采用Icr18Ni9Ti全不锈钢结构,(涡轮采用2Cr13)腐蚀性好。 3.4钐钴永磁合金作为信号检测器,输出信号强,磁稳定性好。 3.5温度范围宽:可在0~120℃范围内可靠工作。 3.6容易维修,小型轻巧,结构简单,可在短时间内将其组合拆开,内部清洗简单。
五、工作原理
放置在传感器内的涡轮在流体作用下产生旋转、使信号检测器的磁场发生变化,因此在信号检测器的线圈中感应出交变电压,在经过放大器放大、滤波、整形输出方波信号。此信号电压的频率与涡轮的转速成正比,即与流体的流量(流速)成正比。输出信号送微型计算机进行温度补偿计算并累积储存和显示。
温度传感器内置于流量传感器内,以精确的采样周期送到微型计算机参与温度补偿。
六、仪表安装
6.1传感器安装时必须注意铭牌的流向切不可装反。
6.2通常情况下传感器为水平安装,由于传感器受上游配套条件的限制,建议传感器前后应有一定直管段,前直管段长度应为所选传感器直经的10倍,后直管段长度应为所选传感器直经的5倍。
6.3传感器的联接外型与尺寸见附表二,如有特殊要求可协商定货.

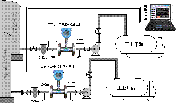
十七、现场应用
1.甲醇蒸发器配料安装示意图。

2.成品甲醛入库安装示意图。

3.半自动装车安装示意图。

4.全自动装车安装示意图

|
|
|
更多评论最新评论